これだけでOK!GA4で採用サイトのアクセス解析
公開日:2024年1月23日
採用戦略採用サイト

目次
採用サイト制作を中心に採用支援をしている株式会社Miuitです。
今回は、「Google Analytics 4(GA4)」というツールを用いて、採用サイトのアクセス解析について解説していきます。
GA4のインターフェースは、初めて触れる方にとっては少し複雑に感じられるかもしれませんが、基本的なレポートを理解するだけでも、ユーザー行動が鮮明になり、ユーザー理解につながります。
今回は、最低限この部分を確認しておけばOK!という部分をご紹介していきます。ぜひ最後までご覧ください。
GA4について

まず、GA4についてどのようなツールなのかを簡単にご説明します。
GA4って何をするツールなの?
Google Analytics 4(GA4)は、ウェブサイトの利用状況を追跡・分析するためのツールです。ユーザーがWebサイト上で何に興味を持っているのか、どのような経路で流入してきたのか、ということを知るのにとても便利です。
データ収集の仕組み
GA4を使用するには、ウェブサイトやアプリに「Googleタグ」という専用のコードスニペットを設置します。具体的には、Webサイトのソースコードの中に、GA4から生成される数行のコードを追記する作業が必要となります。
このタグがユーザーの行動を追跡し、データをGA4に送信します。
ユーザーの行動は、「イベント」という単位で記録され、GA4に送信された後、分析のために処理され、グラフや表などのレポートに反映されます。データの流れとしては、以下の図のようなイメージとなります。

アクセス解析指標1.訪問者数
訪問者数は、最も基本的な指標となります。採用サイトのリーチの広がりを示し、採用サイトのパフォーマンスを図るうえで重要となります。
そのため、GA4でもすぐに確認しやすい場所にレポートが用意されており、「左側のレポートアイコン > レポートのスナップショット」から一番上のレポートで確認することができます。

このレポートでは、日付ごとにサイトに訪れたユーザー数を確認することができます。総ユーザー数と新規ユーザー数の比率によって、リピーターが多いのか、新規ユーザーが多いのかという分析もできます。
採用活動において求職者からの応募率を上げるためには、1人のユーザーが何度も採用サイトを閲覧し、企業への興味・関心が高められる状態が理想となります。
ここで、新規ユーザーの割合が多く、なかなかリピートしないことが分かった場合には、リターゲティング広告の導入などを検討して、一度訪問した求職者に効果的にリーチする施策などにつなげることができます。

アクセス解析指標2.ページビュー数
ページビュー数は、訪問者数と並び、Webサイトのリーチを図るのに重要な指標となります。中でも、サイト内にあるコンテンツごとにページビュー数やユーザー数、1ユーザー当たりの平均閲覧数などを確認できる、以下の「ページとスクリーン」レポートを観測していくのが便利なのでおすすめです。
こちらは、「レポートアイコン > ライフサイクル > ページとスクリーン」から確認することができます。

こちらも、応募数を増やすためには、表示回数(PV)とユーザー数(UU)のバランスが必要となります。PVが多くても、PVとUUが同じくらいであれば、リピートして訪問しているユーザーが少ないということが分かります。この場合は、先ほどご紹介したリターゲティング広告など、もう一度ユーザーに見てもらう施策を検討する必要があるでしょう。
アクセス解析指標3.セッション数
セッション数もアクセス解析をするうえで非常に重要な指標となります。まずは「セッション」という概念について次の図で説明します。

「セッション」とは、ユーザーがWebサイトを訪問してから離脱するまでの流れを意味します。上記の図でいうと、行動③から行動⑥までを「セッション」と言い、これを1単位として、1セッションと数えます。
ちなみに、この場合のユーザーは、採用サイトに入ってきてから「TOP→A→B→C」とサイト内を回遊しているので、PV数は「4」とカウントされます。
このセッション数の確認方法ですが、ランディングページというレポートから確認するのがおすすめです。「レポートアイコン > エンゲージメント > ランディングページ」から確認することができます。

「ランディングページ」とは、セッションの一番最初のページのことです。つまり、ユーザーにとっての「入り口」となったページのことを意味します。
上記のレポートは、このランディングページごとにセッション数やユーザー数を確認することができます。
このレポートから、ランディングページがこちらが意図したページになっているか?ということや、上部の折れ線グラフから、どのタイミングでセッション数が増えたのかを確認することができ、施策の成果を図るうえでも有用です。
アクセス解析指標4.平均エンゲージメント時間
「平均エンゲージメント時間」とは、「ユーザーがWebサイトに意識を向けていた時間」と言うことができます。ページが画面に表示されていた時間が対象となり、ブラウザで他のタブが前面に出ていたり、バックグラウンドで開いている場合などはエンゲージメント時間には含まれません。
このエンゲージメント時間も、先ほどと同じく「レポートアイコン > エンゲージメント > ランディングページ」から確認することができます。表の中に、「平均エンゲージメント時間」という列がありますが、オレンジのまるで囲んであるように、エンゲージメント時間が長いランディングページごとに表の順序を入れ替えることができます。

このレポートから、ランディングページがどのページだと、セッションの時間が長くなるのか、つまり興味関心を持ってもらいやすいのかということが分かるようになります。
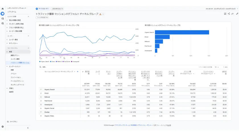
アクセス解析指標5.トラフィックソース
「トラフィックソース」とは、ユーザーの流入元を指します。アクセス解析において流入元の分析は重要で、どの施策がうまくいっているのかを示す指標になるためです。

このレポートによって、求職者が採用サイトを閲覧する際に、どのような経路で流入してくるのかが分かります。例えば、検索エンジンからの流入が多いのが、広告からの流入が多いのか、求人サイトからの流入が多いのかというのを分析することによって、どの施策がうまくいっているのかが明らかになります。
例えば、SEO施策がうまくいっている場合は、「OrganicSearch」が増え、広告施策がうまくいっている場合は「Paid Search(リスティング広告)」や「Paid Social(SNS広告)」からの流入が増えます。
また、WantedlyやIndeedなどの求人サイトを利用している場合は、「Referral」からの流入も見逃せません。
リファラルからの内訳は、以下の画像のように、検索欄に「Referral」と入力し、ディメンションの+ボタンから、「セッションの参照元」を選択することで確認できます。

アクセス解析指標6.コンバージョン
「コンバージョンイベント」とは、そのサイトの最終目標とするイベントを指します。採用サイトであれば、応募フォームの送信をコンバージョンに設定することが一般的です。このコンバージョンイベントは自由に設定することができ、飲食店や美容室などでは、予約完了ページの表示回数などをコンバージョンとすることもあります。
このコンバージョンですが、GA4では「レポートアイコン > エンゲージメント > コンバージョン」から確認することができます。

コンバージョンイベントは1つだけでなく、複数設定することもできるので、どのコンバージョンがいつ、何件発生したのかというところまでこのレポートでわかります。
応用編:ファネルデータ探索
最後に、採用サイトにユーザーが訪問してからコンバージョンに至るまでの流れを可視化する「ファネルデータ分析」をご紹介します。
ファネルデータ分析を使うと、ユーザーがコンバージョンに到達する過程でどのようなステップを踏むか、また、どのステップでユーザーが離脱しているかを詳細に把握することができます。
弊社の採用サイト運用では、以下の画像のような「ファネルデータ探索」というレポートを作成しています。

このレポートからわかる通り、ステップ2のコンテンツを閲覧した後に、バナーから採用応募フォームのあるページにはほとんど遷移していないことが分かります。
ここでの離脱率は91%となり、コンテンツ内のバナーや、誘導の仕方に問題があるのではないか、ということが分かり、採用サイトの改善につなげることができます。
このように弊社では、採用活動のどのフェーズでユーザーの離脱が多いのかを分析し、改善策のご提案までさせていただいております。
アクセス解析やマーケティング支援など、部分的にでもお役に立てればと思いますので、ぜひお気軽にご相談いただければと思います。

まとめ
今回は、Google Analytics 4(GA4)を用いた採用サイトのアクセス解析について解説しました。GA4のインターフェースは、初めて触れる方にとっては少し複雑に感じられるかもしれませんが、基本的なレポートを理解するだけでも、ユーザー行動が鮮明になり、ユーザー理解につながります。
こちらの記事をぜひ繰り返し確認し、基本的な部分の理解につなげていきましょう。
Copyright © Miuit Co., Ltd. All rights reserved.



